Blockchain security platform

Protect your assets and on-chain operations with blockchain-intelligent security

Hexagate delivers adaptive, real-time, on-chain security to detect everything from key compromises to phishing and governance attacks. Powered by Chainalysis blockchain intelligence and advanced ML models, it offers the most accurate and comprehensive threat visibility in Web3 security.

Prevent financial losses

Stop exploits, phishing attacks, and fraudulent transactions before they cause damage. Hexagate’s real-time monitoring and automated threat mitigation ensure assets remain protected.

Automate security

Eliminate manual threat response with pre-built monitors and automated security measures that instantly react to risks. Save time and stay ahead of attackers with hands-free protection.

Gain total visibility

Ensure operational integrity and security of smart contracts and tokens by detecting execution risks, governance exploits, and suspicious token flows in real time.

Deploy security without disruptions

Deploy Hexagate’s out-of-the-box security across protocols, exchanges, and asset managers, without modifying smart contracts or disrupting workflows.

The missing on‑chain defense layer in your security stack

Most teams lock down keys and infrastructure but miss the real‑time on‑chain layer where attacks unfold. Hexagate closes that gap with adaptive monitors that detect and automatically stop exploits, phishing, governance abuse, and wallet compromise before funds move.

100%

of major exploits happen on audited projects*

$2.2 billion

lost to hacks in 2024*

less than 2%

of projects responded to attacks within the first hour*

 *Industry estimates

How Hexagate helps

Woman using financial app

Exchanges

Protect wallets from hacks via private key theft, API compromise, social engineering, and web2 attacks. MPC wallets secure your keys, but Hexagate ensures they’re not used against you.

Man working on computer with headphones

Chains

Protect your chain’s infrastructure, users, and treasury with end-to-end on-chain security. Hexagate provides real-time threat intel, ecosystem-wide monitoring, and automated exploit prevention.

Man working in front of whiteboard

Protocols

Protect DeFi and Web3 protocols from hacks, governance attacks, and exploits with real-time threat detection and automated controls. Hexagate keeps protocols secure and community trust intact.

Financial documents

Asset Managers

Safeguard treasuries and portfolios from financial, operational, and cyber risks. Hexagate offers advanced real-time monitoring, auto-withdrawals, rebalancing, and risk insights to protect managed assets.

Proactively monitor, detect and stop exploits before they happen

The gold standard in security, strengthened by Chainalysis data

Quickly deploy threat monitors powered by machine learning models trained on years of data and Chainalysis blockchain intelligence. Identify emerging attacks and anomalous flows with higher confidence and less noise.

$2B+ saved from actual hacks

Secure your wallet’s funds

Wallet Compromise Detection Kit provides real-time, ML-driven anomaly detection that stops threats to treasury, customer, and institutional wallets. Within minutes, deploy monitors that flag compromised key behavior, abnormal withdrawals, suspicious timing, wallet draining, and more.

$70B+ protected for protocols, chains, asset managers, VASPs and wallets

Threats to wallet security

Stay ahead with instant responses and notifications

Enable real-time security responses to stop exploits, operational faults, and unauthorized fund movements. Instantly trigger automated actions like contract pauses, transaction blocking, and more. Execute playbooks with real-time notifications across Slack, Telegram, email, and SIEM integrations.

Hexagate notifications settings

Eliminate blind signing and block malicious transactions

Hexagate simulates and analyzes every transaction in real-time for threats before being signed on-chain. Integrate as a co-signer or use it as API-only. Compatible with Safe wallet, Fireblocks, and other MPC wallets.

UI of transaction simulation and analysis

Evaluate smart contracts and token risk

Continuously check wallet addresses, smart contract interactions, and large transactions for signs of illicit activity. Hexagate integrates real-time blacklist screening and anomaly detection to ensure a secure ecosystem.

of hacks are detected minutes before an attack impacts

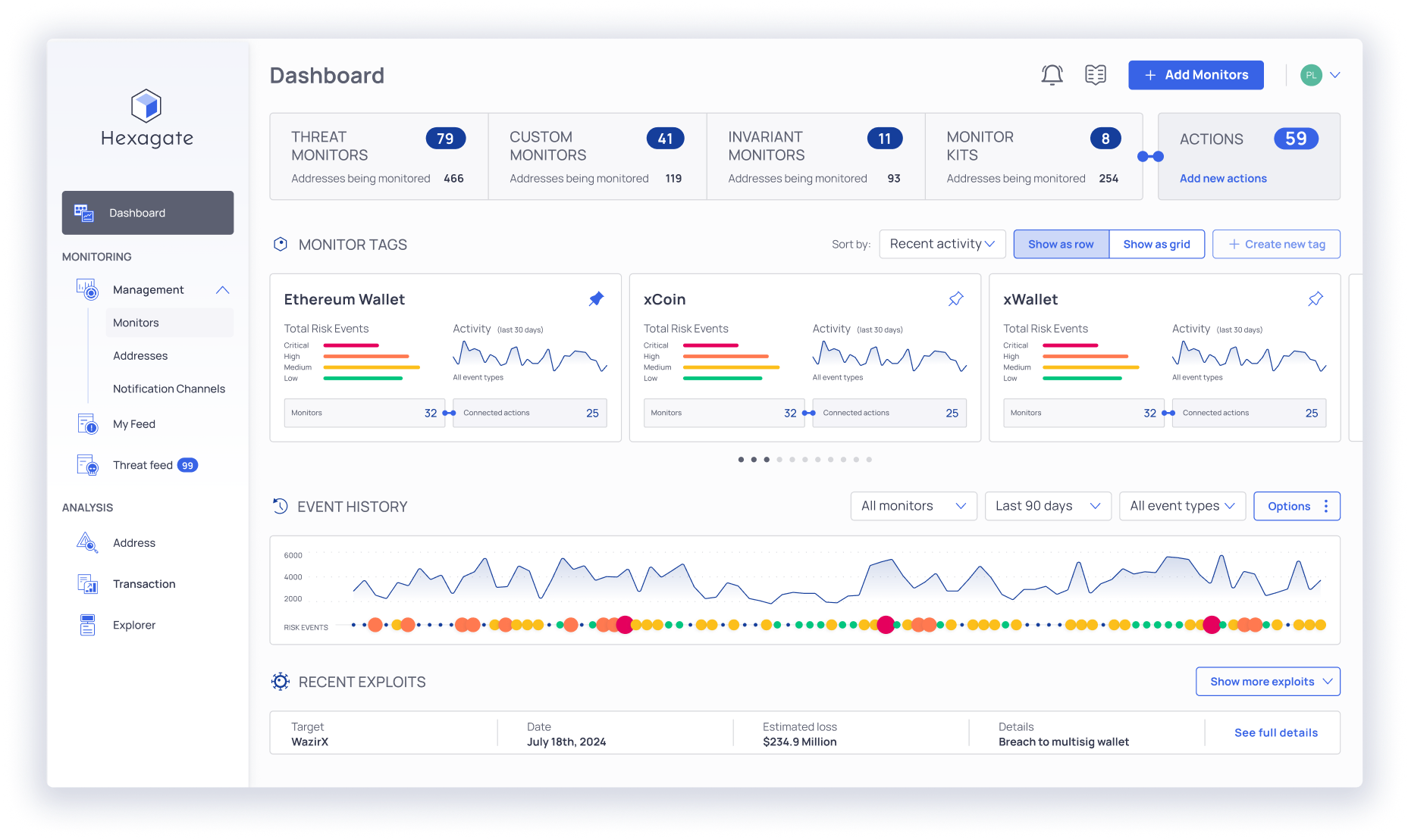
Gain full visibility across all activity in a single view

Hexagate’s real-time dashboard delivers instant insights into security risks, fund movements, and suspicious activity across protocols, exchanges, and chains. Access detailed analytics, historical trends, and live alerts to stay ahead of emerging threats and make informed decisions.

Why customers choose Chainalysis for Web3 security

Programmable detection engine

Gatelang, Hexagate’s custom detection language, lets teams build any monitor they need and even integrate external APIs for richer, real-time logic. It’s detection that adapts as fast as the threats do.

The only web3 security solution with integrated blockchain intelligence

Hexagate is the only web3 security platform built on 10 years of blockchain intelligence from Chainalysis, data no other provider has. Our ML models are trained on extensive multi‑year blockchain data, enabling early, accurate detection with very low false positive rates.

Multi-chain, multi-protocol coverage

Chainalysis prevents on-chain exploits across L1s, L2s, DeFi protocols, and exchanges, offering full coverage across 75+ chains.

Trusted by 1,500+ agencies and organizations worldwide

With over a decade building trust in blockchains, Chainalysis is the trusted partner for governments, enterprises, and Web3 companies.

Learn about recent crypto hacks

FAQ

What is Hexagate?

Hexagate is the blockchain security platform from Chainalysis that delivers real-time on-chain threat detection and automated prevention for protocols, exchanges, chains, and asset managers.

What are Hexagate’s core capabilities?

  • Detecting and preventing on-chain threats like cyber exploits, phishing attempts, and governance attacks, with customizable monitors and automated actions (e.g., pause contracts, block transactions, trigger withdrawals).
  • Eliminating blind signing via pre-signing simulation and policy enforcement, using GateSigner. Hexagate also integrates with Safe, Fireblocks, and other MPC wallets.

Operational visibility and workflows include real-time dashboards and alerting across Slack, Telegram, email, and SIEM/SOAR integrations to accelerate incident response.

Do I need Hexagate if I have Fireblocks?

Yes. Hexagate complements Fireblocks rather than replaces it. Fireblocks secures custody, keys, and policy approvals; Hexagate adds real‑time, on‑chain threat detection and pre‑signing simulation to stop malicious or risky transactions and protocol‑level issues that policy controls alone can’t see.

How does Hexagate add extra protection if I also have Fireblocks?

Hexagate operates as an adaptive threat layer on top of MPC solutions like Fireblocks, positioning Hexagate as the backstop that secures the consequence of actions, not just the initiation enforced by custody policies. It also detects behavioral risks that pass policy checks, such as a whitelisted exchange address that’s being exploited or anomalous transfer patterns even when approvals/limits are satisfied. Hexagate’s pre‑signing simulation (GateSigner) analyzes each transaction’s actual on‑chain effect and can auto‑deny malicious logic (e.g., hidden approvals, role‑grants), eliminating blind signing; Hexagate integrates and complements MPC solutions like Fireblocks and Safe.

Does Hexagate support multiple blockchains?

Yes. Hexagate supports multiple major blockchains such as Ethereum, BNB Chain, Polygon, Avalanche, and 75+ others. The platform is chain-agnostic and continually adds support for emerging networks based on demand and security trends.

What makes Hexagate different from other Web3 security tools?

Hexagate stands apart as the only Web3 security platform built on over a decade of blockchain intelligence from Chainalysis — data no other provider has access to. This unique foundation gives Hexagate’s machine learning models unparalleled depth and accuracy, enabling early and precise threat detection with extremely low false positives.

At the core of Hexagate’s flexibility is Gatelang, a proprietary detection language that empowers security teams to build custom monitors, define unique detection logic, and even integrate external APIs for richer, real-time insights. Combined with adaptive AI models that evolve as quickly as new threats emerge, Hexagate delivers proactive protection that grows smarter with every block.

Don’t just react to attacks. Prevent them.

Learn how Hexagate stops exploits and fund leaks before they happen.